Platform development
ACP Changelog – here you can follow ACP’s continuous development
Here you will find all updates and improvements to the Aranya Connectivity Platform. We are continuously developing the platform to give you the best possible user experience and functionality. Follow our updates to see how ACP is constantly improving.
May 4, 2026, 7:10 am
ACP Changelog — April 2026
Inactive locations are now handled more clearly, with a more reliable not-found and error experience in ACP.
Improvements
More Reliable Error Handling Across ACP
ACP now catches unexpected page-level and route-level errors more gracefully, so users get a clear message instead of a broken view. This improves stability during navigation and helps teams recover faster when issues occur.Smarter Location Loading for Edge Cases
Location lookups now avoid unnecessary requests when required identifiers are missing, reducing avoidable loading failures and improving overall responsiveness.
Fixes
Inactive Locations Now Show a Clear Not-Found Experience
When a location is inactive or unavailable, ACP now returns a not-found response and routes users to a dedicated not-found page. This prevents partial page rendering and makes location status behavior consistent across the platform.
Changes deployed between April 1 – April 30, 2026.
Questions? Contact our support team.
April 1, 2026, 12:44 pm
ACP Changelog — March 2026
Interactive floor plans and enhanced network monitoring widgets.
Improvements
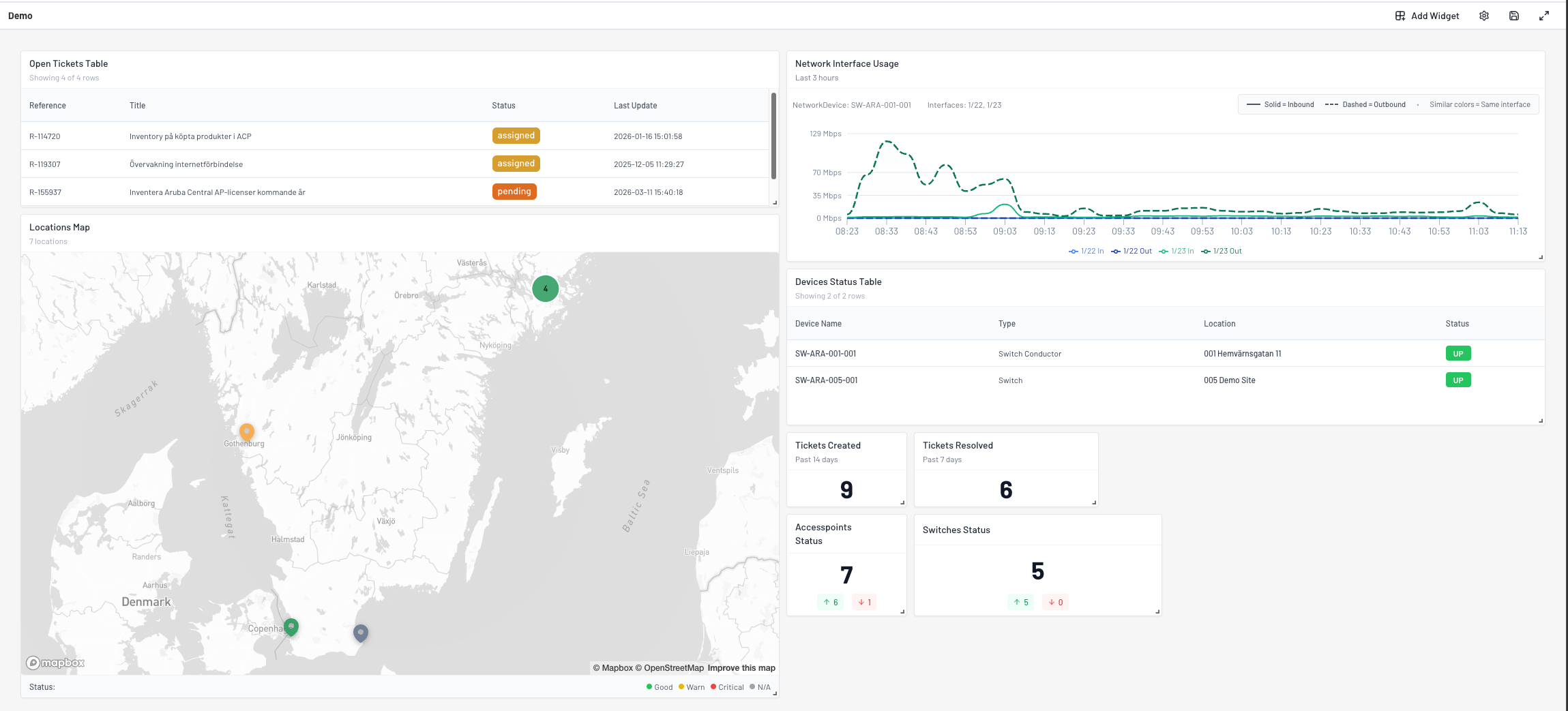
Multi-Interface Network Usage Widget
The Network Interface Usage widget now supports monitoring up to four network interfaces simultaneously. Interfaces display in a unified chart with color-coded lines (solid for inbound, dashed for outbound) for easy comparison across multiple links.Configurable Max Speed Reference Line
Network Interface Usage widgets now include an optional max speed threshold. When configured, a reference line appears on the chart to help identify when traffic approaches link capacity.Improved Chart Accessibility
Line charts use enhanced color pairs and line patterns designed for colorblind-friendly viewing. Legend icons have been updated for better readability across all dashboard widgets.
Changes deployed between March 1 – March 31, 2026.
Questions? Contact our support team.
March 16, 2026, 10:52 am
ACP Changelog — Dashboards General Availability
Dynamic dashboards are now generally available with comprehensive customization capabilities and role-based access management.

New
Dashboards Feature Now Generally Available
Custom dashboards have moved from preview to general availability, enabling teams to create personalized monitoring views. Users can build dashboards with drag-and-drop widgets, configure layouts across multiple screen sizes, and share insights with role-based access controls.
Role-Based Dashboard Access Management
Two new permission levels control dashboard functionality:
Dashboard Admin: Create, edit, and delete dashboards with full widget configuration
Dashboard Viewer: Read-only access to view shared dashboards
Administrators can assign these roles during user creation or modify them in user settings to control who can build versus consume dashboard insights.
Create and Manage Multiple Dashboards
Organizations can now create unlimited dashboards tailored to different teams or use cases. Each dashboard supports custom naming, descriptions, and widget arrangements. Access the dashboard management interface through the main navigation to create, edit, or remove dashboards.
Fullscreen Dashboard Mode
Dashboards support fullscreen presentation mode for dedicated monitoring displays and status boards. Use the fullscreen toggle to maximize screen real estate and hide navigation elements, ideal for wall-mounted displays or focused analysis sessions.

10 Widget Types for Comprehensive Monitoring
Build dashboards using these pre-configured widgets:
Tickets Created: Track ticket volume over specified time periods
Tickets Resolved: Monitor resolution metrics and team performance
Open Tickets Table: View active tickets with status and priority details
Access Points Status: Real-time health monitoring for wireless infrastructure
Switches Status: Network switch health and availability metrics
Total Switches Down: Alert counter for offline network switches
Devices Status Table: Multi-device health overview with location and type filtering
Network Interface Usage: Line chart visualization of bandwidth consumption over time
Locations Map: Interactive geographic view showing site health and device status with clustering
Interactive Location Maps with Health Clustering
The Locations Map widget uses Mapbox GL for smooth, interactive navigation. Location markers automatically cluster at higher zoom levels, with cluster colors reflecting the most critical health status within each group. Click clusters to zoom and expand, or hover for detailed health breakdowns showing counts of good, warning, critical, and disabled devices.
Network Interface Monitoring with Multi-Chart Support
The Network Interface Usage widget displays bandwidth consumption across multiple network interfaces simultaneously. Each interface gets its own chart with independent Y-axis scaling based on configured maximum speeds. Red reference lines indicate capacity thresholds, making it easy to identify congestion or underutilized links.
Flexible Widget Configuration
Most widgets include configuration options to tailor data display:
Time range selection for historical analysis
Device and interface filtering for focused monitoring
Maximum speed thresholds for network performance widgets
Multi-select device lists for custom device groupings
Automatic Dashboard Saving
Dashboard changes save automatically after widget additions, updates, or deletions. Visual feedback confirms when changes are persisted, eliminating the need for manual save operations and reducing risk of lost work.
Responsive Grid Layout
Dashboards automatically adapt to different screen sizes using a responsive 24-column grid system. Widgets can be resized and repositioned via drag-and-drop, with collision prevention ensuring clean layouts. Vertical compaction keeps widgets organized without overlaps.
Real-Time Widget Data Refresh
All dashboard widgets refresh data automatically every 5 minutes to ensure currency without page reloads.
Improvements
Enhanced Map Visualization with WebGL Fallback
Map widgets now detect WebGL support and display helpful fallback messages when browser capabilities are limited, preventing blank screens and guiding users toward compatible browser configurations.
Optimized Chart Rendering for Small Values
Line charts now correctly format Y-axis labels and tooltips for both large numbers (using K/M/G/T suffixes) and small decimal values, ensuring readability across diverse datasets from gigabit traffic to fractional metrics.
Cleaner Navigation Structure
Dashboard navigation has been reorganized for clarity:
Main dashboard renamed to “Home” for intuitive access to the overview page
Custom Dashboards menu item changed to “Dashboards” reflecting general availability
Consistent iconography across navigation items
Questions? Contact our support team.
March 2, 2026, 9:09 am
ACP Changelog — February 2026
Improved exports and order status accuracy.
Fixes
More reliable CSV exports from tables
CSV exports now handle quoting/escaping correctly, improving compatibility when opening exports in spreadsheet tools.Order status now reports correctly when all tasks are completed
Order status calculations have been corrected so completed orders reflect the expected progress state.
Changes deployed between February 1 – February 28, 2026.
Questions? Contact our support team.
February 4, 2026, 6:25 pm
Dashboard Map – Cluster Improvements
Health-Based Cluster Colors
Location clusters now reflect the health status of the locations they contain:
Green = All locations healthy
Orange = Contains locations with warnings
Red = Contains critical locations
Gray = No health monitoring enabled
Clusters show the most severe status. If even one location is critical, the cluster displays red.
Cluster Hover Details
Hover over any cluster to see a breakdown of location statuses:
Total number of locations
Count per health category (Good, Warning, Critical, No state)
February 3, 2026, 9:46 am
ACP Changelog — January 2026
Enhanced ticketing workflows and platform reliability improvements.
New
Invoice reference field for new location orders
New location orders now include an invoice reference field, enabling better tracking and alignment with your internal billing processes.
Improvements
Improved ticket creation experience
Ticket creation now provides better error feedback with clear notifications when issues occur. Your form entries are preserved if an error happens, eliminating the need to re-enter information. Errors are now tracked for faster resolution by our support team.
Fixes
Service selection validation now works correctly in all forms
The service field now properly enforces required validation based on form context, ensuring tickets are submitted with complete information.File uploads in rich text editor disabled for security
To prevent unsupported file handling, the rich text editor now blocks file uploads and drag-and-drop actions, displaying a clear warning message if attempted. Use the dedicated attachment feature for file uploads.
Changes deployed between January 1 – January 31, 2026.
Questions? Contact our support team.
January 14, 2026, 2:47 pm
Improved Dashboard Map Experience
What’s New
We’ve made significant improvements to the dashboard map to give you a better overview of all your locations at a glance.
Smart Location Grouping
When you have many locations, they now automatically group together on the map. This makes it much easier to see the big picture without the map becoming cluttered with overlapping pins.
Here’s how it works:
Zoom out to see your locations grouped into circles with numbers
The number shows how many locations are in each group
Groups are color-coded to help you quickly identify areas with more locations:
🔵 Blue circles = A few locations
🟡 Yellow circles = Several locations
🩷 Pink circles = Many locations
Easy Navigation
Click on any group to zoom in and see the individual locations
The map smoothly zooms to show you exactly what’s inside that group
Once zoomed in, you’ll see the familiar location pins with all the details you’re used to
Why This Matters
Faster loading – The map loads quicker, even with hundreds of locations
Clearer overview – No more overlapping pins making it hard to see your locations
Same great details – Click on any location pin to see device status, health information, and more
Getting Started
No action needed! The new grouping feature is automatically enabled. Simply open your dashboard map and start exploring your locations in a whole new way.
Availability: This feature is available from build 20260114.6 and forward.
Questions? Contact our support team.
January 7, 2026, 12:44 pm
ACP Changelog — December 2025
Improved user experience with enhanced location displays and ticket creation reliability
Improvements
Enhanced location table display consistency
Location tables now use proper platform naming for improved identification and consistent display across the system.
Fixes
Resolved ticket editor file drop errors
Fixed “file type not supported” errors when users accidentally drag and drop PDF files or other unsupported files into the ticket creation form. The editor now properly blocks drag and drop content and automatic file uploads.Improved location display naming
Fixed location table columns to consistently use platform names instead of internal names for better user clarity.Enhanced device monitoring data reliability
Improved data processing to handle both integer and string values from monitoring systems for more reliable device status information.
Changes deployed between December 1 – December 31, 2025.
Questions? Contact our support team.
December 3, 2025, 8:00 am
ACP Changelog — November 2025
Platform infrastructure improvements and enhanced order management workflow
Improvements
Enhanced Order Management Location Information
Order payload now includes enhanced location details including customer location alias and name to provide operations teams with complete location context during deployment workflows.
Fixes
Location Form Data Type Consistency
Fixed postal code type handling in location forms to ensure consistent string formatting and prevent data type mismatches during location updates and creation workflows.
Changes deployed between November 1 – November 30, 2025.
Questions? Contact our support team.
November 3, 2025, 6:00 am
ACP Changelog — October 2025 (Second Half)
Enhanced location management and improved user experience across the platform
New
Location deletion functionality
Customers can now delete locations they’ve created through ACP. Only locations without assigned network devices can be removed, ensuring data integrity and preventing accidental deletions.Release notes system for all environments
The “What’s new” feature is now available in production, allowing all users to access platform updates and release notes directly from the sidebar navigation.
Improvements
Enhanced release notes display
Release notes now support featured images with improved loading states and better visual presentation. Added external link to view previous releases on the public changelog.Streamlined user permission management
Fixed validation logic for user creation forms to properly recognize platform read permissions, eliminating false warning alerts that prevented user creation.Improved dashboard chart visualization
Bar charts now display cleaner Y-axis labels without decimal values for better readability of ticket and device statistics.Enhanced phone number validation
Finnish phone number validation has been updated to properly support mobile numbers, with improved error handling for international phone formats.Better connected device navigation
Access point clients are now properly clickable, allowing users to navigate to device details from wireless network overview screens.
Fixes
Location management button styling
Adjusted delete location button styling and improved header layout for better visual consistency across the location management interface.Location deletion property access
Fixed location deletion dialogs to use the correct platform name property for consistent display of location information.User creation form validation
Resolved issue where platform read permission selection wasn’t recognized, preventing users from being created with proper access levels.
Changes deployed between October 15 – October 31, 2025.
Questions? Contact our support team.
October 15, 2025, 8:40 am
ACP Changelog — September 2025
Enhanced platform features including comprehensive release notes system, improved user management, and better location handling.
New
Release Notes System with Notification Center
Complete release notes experience integrated into the platform navigation with unread indicators, popover interface, and automatic read status tracking. Users can now stay updated on new features directly within the platform.Featured Image Support for Release Notes
Release notes now support cover images with responsive display, loading states, and graceful error handling for enhanced visual communication.Authorization Security Controls
Enhanced authentication system that automatically logs out unauthorized users and tracks authorization failures for improved platform security.Global Ticket Search Functionality
Universal search capability allowing users to find tickets across the entire platform with improved search performance and results filtering.Device Last-Seen Status Tracking
Access points now display last-seen timestamps when offline, providing better visibility into device connectivity and troubleshooting information.
Improvements
Enhanced Location Creation and Display
Location names now automatically use address information for better identification, with improved platform name handling and consistent display across order management flows.Streamlined User Permission Management
Redesigned user access controls with inline permission switches, role conflict handling, and clearer visual organization separating platform and dashboard permissions.Improved Order Processing
Updated order handling with dynamic service subcategory selection, better order type distinction (new location vs. change location), and enhanced validation.Network Device Management Enhancements
Added editable notes functionality for network devices and improved switch port management with monitor port protection and better form state handling.WLAN Configuration Improvements
Enhanced wireless profile management with proper security mode handling, MPSK profile organization, and improved authentication display based on network configuration.Dashboard User Experience Refinements
Dashboard-only users now have properly restricted navigation while maintaining access to essential monitoring capabilities with improved route protection.
Fixes
Postal Code Data Type Handling
Resolved form validation issues by ensuring proper string conversion for postal codes in location order forms.Public Log Attachment Processing
Corrected API class handling for ITSM attachment functionality to ensure proper file processing in support ticket workflows.Time Picker Default Values
Updated default filtering periods for better user experience – user requests now default to 14 days and projects overview to 90 days for more relevant data display.Network Interface Editing Restrictions
Monitor ports are now properly protected from editing with appropriate user feedback and tooltip messages.Form State Management
Improved modal and form state reset handling to prevent stale editing states when closing configuration dialogs.
Deprecations
No feature deprecations in this release.
Changes deployed between September 1 – October 15, 2025.
Questions? Contact our support team.
August 28, 2025, 1:32 pm
Enhanced Time Picker Defaults and Improved Visibility
We’re thrilled to introduce exciting updates enhancing both functionality and user experience across our platforms.
Time Picker Default Enhancements
User Requests Overview: The default time range has been updated from 7 to 14 days, ensuring broader data visibility.
Projects Overview: The default time range is now set from 30 to 90 days, providing better initial insights.
We trust these adjustments will significantly improve your workflow and overall experience. As always, your feedback is greatly valued!
August 20, 2025, 3:14 pm
Access Point last-seen timestamps now available
We are excited to announce an enhancement tailored to improve transparency and network management.
New Feature: Last-Seen Timestamps for Access Points
- Enhanced Monitoring: Added last-seen timestamps for access points that are currently offline.
- This feature is implemented within both the Aruba Airwave and Aruba Central components.
- Aids customers in identifying the most recent online presence of their devices.
- Optimized Display: Timestamps are provided in a clear, human-readable format structured as
MMM D, YYYY, HH:mm:ss. - Streamlined UI: Only offline access points display this information, maintaining a clean and uncluttered user interface.
We hope these updates bring value to your network operations and improve the monitoring experience for your team.
August 20, 2025, 10:00 am
WLAN Tab Enhancement and Bug Fixes
We’re thrilled to introduce a series of enhancements and fixes focusing on the WLAN tab within the location detail view.
Key Updates to WLAN Tab
Bug Fixes
PSK Button Visibility: Addressed an issue where the
Show PSKbutton in WPA2-AES networks was being displayed incorrectly. This button is now hidden as intended.Summary Card Improvements: Removed all placeholder texts from the Summary card to ensure clear and concise displays.
MPSK Features
View MPSK Entries: Users can now view all MPSK entries for SSIDs with authentication type MPSK-AES from the detail page. Creating new MPSKs and altering roles remain disabled in this view for user clarity.
Enhanced Usability
These updates streamline the user interaction with the WLAN tab, ensuring a smoother and more intuitive experience.
July 11, 2025, 9:16 am
Global search enhancements for ticket management
We’re delighted to introduce enhanced functionality in our ticketing platform, bringing more powerful tools to our users.
Ticket Global Search
- Search Across Tickets: Users now have the ability to globally search for both incidents and user requests, increasing efficiency in locating pertinent information.
- Organizational Hierarchy Support: Parent organizations can search tickets within their child organizations, while child organizations retain the ability to search their own.
How to use this feature: Use the search functionality within the ACP interface to locate tickets by terms, references, or details, simplifying navigation and task management.
We hope these updates significantly enhance your user experience and streamline ticket management. Stay tuned for more improvements!
July 10, 2025, 12:44 pm
Fixed Ticketing for Child Organizations
We’re delighted to announce the latest updates to enhance functionality and user experience.
Enhanced Feature: Ticket Creation for Child Organizations
Child organizations can now create tickets leveraging their parent organization’s customer contracts, even if specific contracts are not present at their level.
We’re committed to continually improving our services and appreciate your continued support.
February 28, 2025, 2:19 pm
User Account Organization Update
We’re delighted to announce the latest update to improve account management and security measures.
Key Features
Change User Organization: Administrators now have the capability to reassign the organization associated with an existing user account, providing enhanced administrative flexibility.
Prior to this update, there was no provision for altering a user’s organization post-account creation.
We are excited for you to experience these updates and their benefits to account management and security within our system.
February 26, 2025, 7:26 am
Multi-organizational user creation improvements
We are thrilled to introduce a significant enhancement aimed at improving user management functionality for organizations with multi-tenant structures.
New Feature: User Account Creation for Child Organizations
Enable organizations possessing child organizations to create user accounts specifically for any of their child organizations.
Benefit: Facilitates versatile and efficient user account management across multi-tenant organizational hierarchies.
If a user belongs to a multi-tenant organization, they can now specify which child organization the new user account should associate with.
For users in single-tenant organizations, the user creation form remains unchanged, preserving current workflows effortlessly.
How to Use:
When creating a new user within a multi-tenant organization, the form now provides an option to select the desired child organization for account association. This option becomes visible automatically and functions seamlessly with the existing system.
We hope you find this update immensely beneficial for your operations!






